公众号

扫码关注公众号

客服微信号

咨询客服微信号

返回顶部
热门分类
  • 指标
  • EA
  • 模板
  • 外汇
  • 黄金
  • 学院
所属组:中级会员
用户等级:
注册时间:2025/09/08
手机:未填写电话号码
邮箱:1535457404@qq.com
简介:这个人很懒,什么也没有留下
热门排行榜
  • 本周热榜
  • 本月热榜

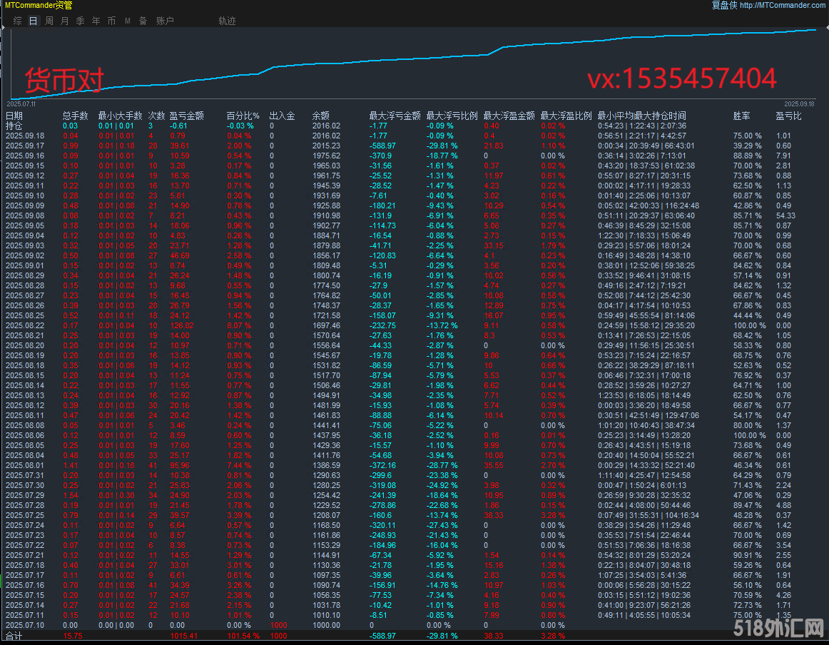
【均线顺势交易-EA】趋势跟踪+网格捕捉,利润顺着趋势跑,适应性强,月收益高

  [复制链接]
日月盈仄 显示全部楼层 发表于 2025-9-16 13:58:11 |阅读模式 打印 上一主题 下一主题
趋势优先,通过均线组合或趋势线突破判定多空方向,仅在趋势明确时启动网格交易,避免逆势加仓风险。
! h2 a+ I2 E( R$ H* u& H: Z6 I) O7 {当价格回撤至某一网格层级时,自动平仓该层及以下所有订单,锁定利润,有保障。% a* Y9 Q+ j/ c* }6 i2 v8 f
图片1.png
$ l; z6 l) D6 ]* ?* _
: I# Y) N8 w! ]0 k/ L4 }/ k高盈亏比设计的策略优势,顺势而为,在趋势形成时入场,然后通过网格策略分批加仓,同时设置止盈止损。如何识别趋势,这时候就可以用均线,然后网格的层级设置,比如每10点加仓一次,单边趋势强的时候,或者市场波动大的时候,这款无疑是最好的选择。* d% `; L% P  p& h) g2 N0 S" ~
想要盈利,选择往往比努力更重要,开启你的财富之路!
5 D9 ~4 l  g5 _5 E0 C) K$ k 图片2.png 均线顺势交易-EA.rar (161.49 KB, 下载次数: 5)
; y+ B0 _. x7 d( G( X, N- r2 P! G9 t: j3 {/ [* X4 f  b
运行品种:XAUUSD GBPUSD  EURUSD USDJPY: K+ P; `# ]) A& g" h/ D, Y( Y! C
运行周期:M15
6 Q9 K' k/ e8 u$ g- \6 e- f# C+ k7 R' L( q8 v" H
回复

使用道具 举报

精彩评论12

日月盈仄 显示全部楼层 发表于 2025-9-16 21:25:55
03文字.png 2 L, ~6 n* |/ S- \2 A: O
回复

使用道具 举报

日月盈仄 显示全部楼层 发表于 2025-9-17 12:32:01
0917011文字.jpg 4 n  m/ Z9 S9 d9 Q
回复

使用道具 举报

日月盈仄 显示全部楼层 发表于 2025-9-17 22:26:38
02文字.png
9 ~3 g% r2 B9 h- O0 Y. Y+ R5 F
回复

使用道具 举报

日月盈仄 显示全部楼层 发表于 2025-9-18 11:43:01
01文字.png
4 e: c8 A& r( z& e" s
回复

使用道具 举报

日月盈仄 显示全部楼层 发表于 2025-9-18 16:13:54
02文字.png * f4 `/ k; k! L7 W# T* y
回复

使用道具 举报

日月盈仄 显示全部楼层 发表于 2025-9-19 11:15:37
本帖最后由 日月盈仄 于 2025-9-19 11:51 编辑 7 M. l" ~) q0 u  N0 U- K' y

& k) W( m" s& Z8 l 01文字.png
- d2 T) T; D% o
回复

使用道具 举报

日月盈仄 显示全部楼层 发表于 2025-9-19 21:07:48
02文字.png . x1 s4 C% l# s& [
回复

使用道具 举报

日月盈仄 显示全部楼层 发表于 2025-9-21 22:21:07
01文字.png
: Z% X+ ^- a! J& C. F8 J8 [( U' E
回复

使用道具 举报

日月盈仄 显示全部楼层 发表于 2025-9-22 11:07:35
01文字.png & {6 I3 y; @4 t7 o
回复

使用道具 举报

您需要登录后才可以回帖 登录 | 立即注册

本版积分规则