公众号

扫码关注公众号

客服微信号

咨询客服微信号

返回顶部
热门分类
  • 指标
  • EA
  • 模板
  • 外汇
  • 黄金
  • 学院
所属组:高级会员
用户等级:
注册时间:2023/03/20
QQ:1205304115
手机:未填写电话号码
邮箱:1205304115@qq.com
简介:这个人很懒,什么也没有留下
热门排行榜
  • 本周热榜
  • 本月热榜

{金色航标EA}无需大额本金、也能让钱包稳定增长,多个实盘运行

  [复制链接]
PG在加班 显示全部楼层 发表于 2025-3-11 14:41:59 |阅读模式 打印 上一主题 下一主题
本EA自带风险管理系统,所以不会死扛,盈利高回撤小,稳定性十分可靠,在原有的基础上,加入了精准的开单条件如:RSI ,CCI ,以及均线。结合有对冲机制,在振荡行情下会进行多空对冲,在趋势行情下则会直接止损错误单子,顺应单边趋势,所以该策略无论单边行情还是振荡行情都能适用。
) a- H: p2 L0 v1 ^) p) h6 d9 o: D0 x6 b* a  j
70af513f7d89443953c7986390f569e.png 8 X! I$ C/ s1 S& |
6 o$ e- C" ^* c" u# b0 H1 V

; M" `5 f" ?, e( j  Q% G; y   加载黄金5分钟
$ H! X. `1 ^) a  E0 \$ a1 l0 x0 A& Q# c, |
                金色航标{5分钟黄金}.ex4 (61.63 KB, 下载次数: 13)
* T) f  U$ y; p3 [" F
回复

使用道具 举报

精彩评论16

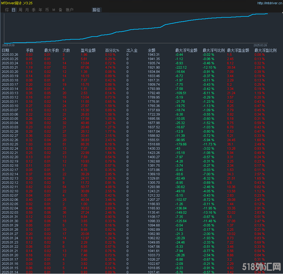
PG在加班 显示全部楼层 发表于 2025-3-27 13:13:18
月化30%,3.27实盘盈亏统计图
( o$ `; k5 N' e
  x5 F6 U# F0 ~! J3 ^" C. ^ 51ee3d48faf3ab05d32b04beae28b59.png 5 y/ I. C" d1 K6 w9 e
* W+ X! e9 I5 e; Z* z* Q( R
a33457aff4d0da5b9dd7d00e2c8006e.png
9 q8 g# q& n0 N/ C- p+ q: V9 b
9 y% h4 S/ E$ H5 S: D& [2 V' C2 R: e
回复

使用道具 举报

PG在加班 显示全部楼层 发表于 2025-3-28 11:28:25
多个实盘同步运行
. q) j+ m0 @; }5 |4 T6 m
$ F. |# k1 Z) }+ i0 q" G* g 33.png
0 R$ z8 R5 o" l% Z
6 [6 T' p5 X$ i$ n5 C 22.png / g7 n- X* {) V/ b' e
6 p0 t1 E9 e$ q+ G" |3 U9 n# P
回复

使用道具 举报

PG在加班 显示全部楼层 发表于 2025-3-20 15:00:55
小资金交易的福音,多个实盘同步运行1 @6 X4 c0 M/ s8 Y$ b. u
b580e969800ef50096e92989a2a4c0f.png - n2 Y9 r2 x# Q8 W# e0 e( c4 }" Q) Q  `
$ d2 i2 l9 W3 |5 ^, O& u
016d589810347e28b5bd6b730d8c106.png
2 r" q) l" |0 W8 y! F; g2 x5 k6 M9 o
回复

使用道具 举报

PG在加班 显示全部楼层 发表于 2025-3-25 12:36:18
小资金可以运行,多个实盘同步运行,3.25实盘盈亏统计图: }5 n& i: y- \6 j/ D2 N. ~; q

$ \0 V9 y* Y0 U, R ce4398994dd3d22916a9df10769f421.png
2 M+ H1 `( o) j
0 I5 w( J. l9 M9 i# U 1c15c9e13d1ff638a7a3b6a221acec3.png
' @6 Y8 C; \7 r4 S( d& X" ^7 H- [7 ?1 q
a90987687ea9a24a91e8d1e402f8747.png % X5 k) T7 }3 K

6 n, D' s) E9 Z: r2 ~
回复

使用道具 举报

PG在加班 显示全部楼层 发表于 2025-3-26 13:24:16
数据是一如既往的好看,账户也是一如既往的稳定,追求安心选它就对了,无须去折腾躺着收美金。" Q. x- r) L& m# }
5 g% Y) L: T1 @  {7 r
792ca64304b8efbc55bcf6232d068f8.png
. X# A6 I( {/ _  y: R$ G& ?1 }  r' l# D. ?0 _7 `+ H( I  O
ec743cf0e385b410e0df010d00b17b3.png 4 @. Y0 ?7 H. n2 m* ^

+ Y& Q# y5 |# M# M 833db5623968b8cb9fb04a40dc54392.png
7 B5 P2 _4 U( P; i2 [2 ~( n  F2 [" f- \5 ]
回复

使用道具 举报

PG在加班 显示全部楼层 发表于 2025-3-31 11:03:53
账号已翻倍,小资金可以运行,多个实盘同步运行
- r" H$ X4 G( _5 @* ~ 09f0d9778d878daba0091f51e624435.png $ u) y4 A  o0 d* x
3 f* N! d; }; [$ I; ~, D* m2 ?
回复

使用道具 举报

PG在加班 显示全部楼层 发表于 2025-4-1 11:05:34
小资金可以运行,4.1实盘盈亏统计图
0 v( p' W+ \  P; }! D. C efc537875c7591d2874cbf1dc17c3c0.png
: ?; h$ H# V; Q7 I6 x3 t! ^% Q1 y. X# F
da15110c65ea5e744ce24d09b27bbe9.png 2 p8 w; G0 p$ x+ |4 S) G
$ ~( @2 J# q* _1 }+ F3 @6 b
回复

使用道具 举报

PG在加班 显示全部楼层 发表于 2025-4-3 16:30:50
小资金可以运行的策略,多个实盘同步运行
/ t  S  \' Z3 H2 ~: o( M9 j1 u- p4 o% w2 Q/ W; Y7 O
eaa11badd5881c9759f5cee264dd4e8.png - H9 |2 r- p/ l; N" z

) _$ @  p) \2 |- n: z 6cdea7d33b2bb84ded526d9e8841496.png 2 t& }9 H2 o1 e: J
7 c+ j) x2 y' z$ x9 i7 Q
回复

使用道具 举报

PG在加班 显示全部楼层 发表于 2025-4-4 12:03:17
一百美元行情的涨跌幅依旧无忧,什么叫好?这个最能体现。2 |0 }5 v! K% y( c! ?' K1 d3 `
8488d563cf98aa441866ab13b5be41f.png 2 L0 m& `7 L, E- b. ?
! ~' X' c# Q0 N6 ^! R  h% O
回复

使用道具 举报

您需要登录后才可以回帖 登录 | 立即注册

本版积分规则