公众号

扫码关注公众号

客服微信号

咨询客服微信号

返回顶部
热门分类
  • 指标
  • EA
  • 模板
  • 外汇
  • 黄金
  • 学院
所属组:金牌会员
用户等级:
注册时间:2021/02/25
手机:未填写电话号码
邮箱:329695691@qq.com
简介:这个人很懒,什么也没有留下
热门排行榜
  • 本周热榜
  • 本月热榜

全自动金手指EA 机构专用,月收益100%

  [复制链接]
木头十来块 显示全部楼层 发表于 2023-9-19 11:13:30 |阅读模式 打印 上一主题 下一主题
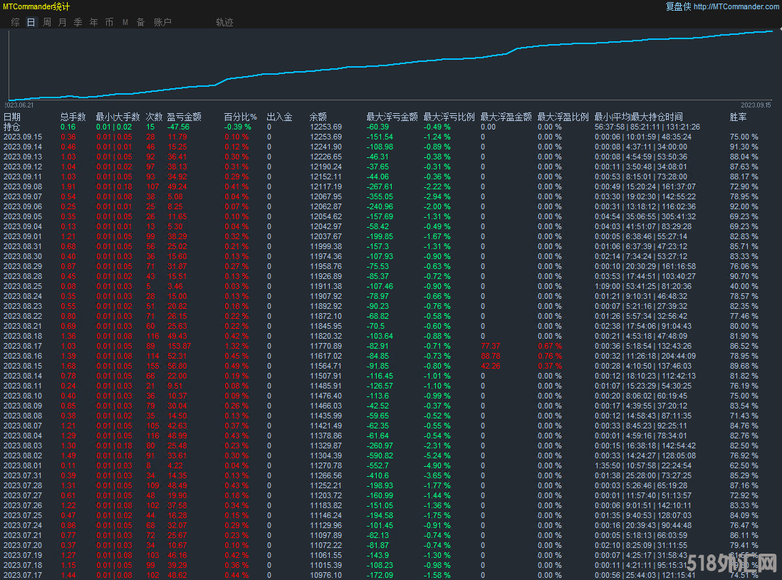
策略根据均线做顺势,但是rsi就会做逆势单,顺逆势都做,策略有对冲机制,多空都做,' ~- s, @7 ~$ H0 n' e6 B6 D
有开仓条件达到条件就开仓的,建议止损设置本金的30%,默认参数加载就可以。* c+ M6 k( F6 X+ r1 v: L0 r
加载周期:15分钟
  ?9 }0 r1 g: c8 C' f8 z加载货币:XAUUSD& L& v( Z7 P+ x! J( G
8170bb49b656a219f5adf9222dc8cfe.png " A4 H! O" P# Y. V7 u% x
# |7 J; A% \7 n  z2 c# }( `- O

  y7 H, W- F- J6 \0 R- b! n 金手指EA1.10.zip (40.75 KB, 下载次数: 29)
; s( z2 u, o0 d6 i! k
% R; d$ M  ?7 N) _# K
回复

使用道具 举报

精彩评论7

木头十来块 显示全部楼层 发表于 2023-9-21 15:31:09
5555555.png : V* P. t, c1 w; T5 P) I; m
回复

使用道具 举报

火星投资者 显示全部楼层 发表于 2023-9-22 10:04:54
感谢分享
回复

使用道具 举报

Money520 显示全部楼层 发表于 2023-9-26 09:44:42
感谢分享
回复

使用道具 举报

火星投资者 显示全部楼层 发表于 2023-9-29 21:22:33
我又来了
回复

使用道具 举报

木头十来块 显示全部楼层 发表于 2023-12-22 16:10:11
769fbfe6c5e4d64ce45e4628bb695f1.png
6 z3 Y: W7 o  H  R! O- E
回复

使用道具 举报

风清扬泳淇 显示全部楼层 发表于 2024-1-31 11:36:33
666666666666666666666
回复

使用道具 举报

风清扬泳淇 显示全部楼层 发表于 2024-1-31 11:36:50
火星投资者 发表于 2023-9-29 21:22
5 T; B  `/ n9 P! i( P我又来了

3 F- ?! Y; F* h' w/ P3 m666666666666666666666
回复

使用道具 举报

您需要登录后才可以回帖 登录 | 立即注册

本版积分规则